Prevzemite nadzor nad celotno površino napada
S sistemom za upravljanje izpostavljenosti kibernetskemu tveganju oz. Cyber Risk Exposure Management (CREM).
Celovit, proaktiven in inteligenten pristop k obvladovanju (kibernetskih) tveganj
Čas reaktivnega zagotavljanja varnosti je minil. Širjenje površin napada zahteva proaktiven pristop, ki prepozna in spremlja vsako potencialno izpostavljenost, napačno konfiguracijo in ranljivost v vašem digitalnem okolju ter razume vpliv različnih tveganj na poslovne rezultate.
- Odkrivanje poti napadov še preden pride do njihove izrabe.
- Takojšnje ukrepanje za okrepitev varnostne drže
- Vrednotenje kibernetskih tveganj z vidika poslovnega vpliva
Potrebujete dodatne informacije?
Naši strokovnjaki za kibernetsko varnost vam bodo odgovorili na vaša vprašanja v zvezi z vzpostavitvijo sistem za upravljanje izpostavljenosti kibernetskemu tveganju oz. CREM (Cyber Risk Exposure Management).
Tri ključne funkcionalnost CREM-a
S pomočjo sistema za upravljanje izpostavljenosti kibernetskemu tveganju oz. CREM (Cyber Risk Exposure Management) lahko spremljate vse in tako lahko tudi vse zavarujete.
PLAN - PRICE
Description
text
text
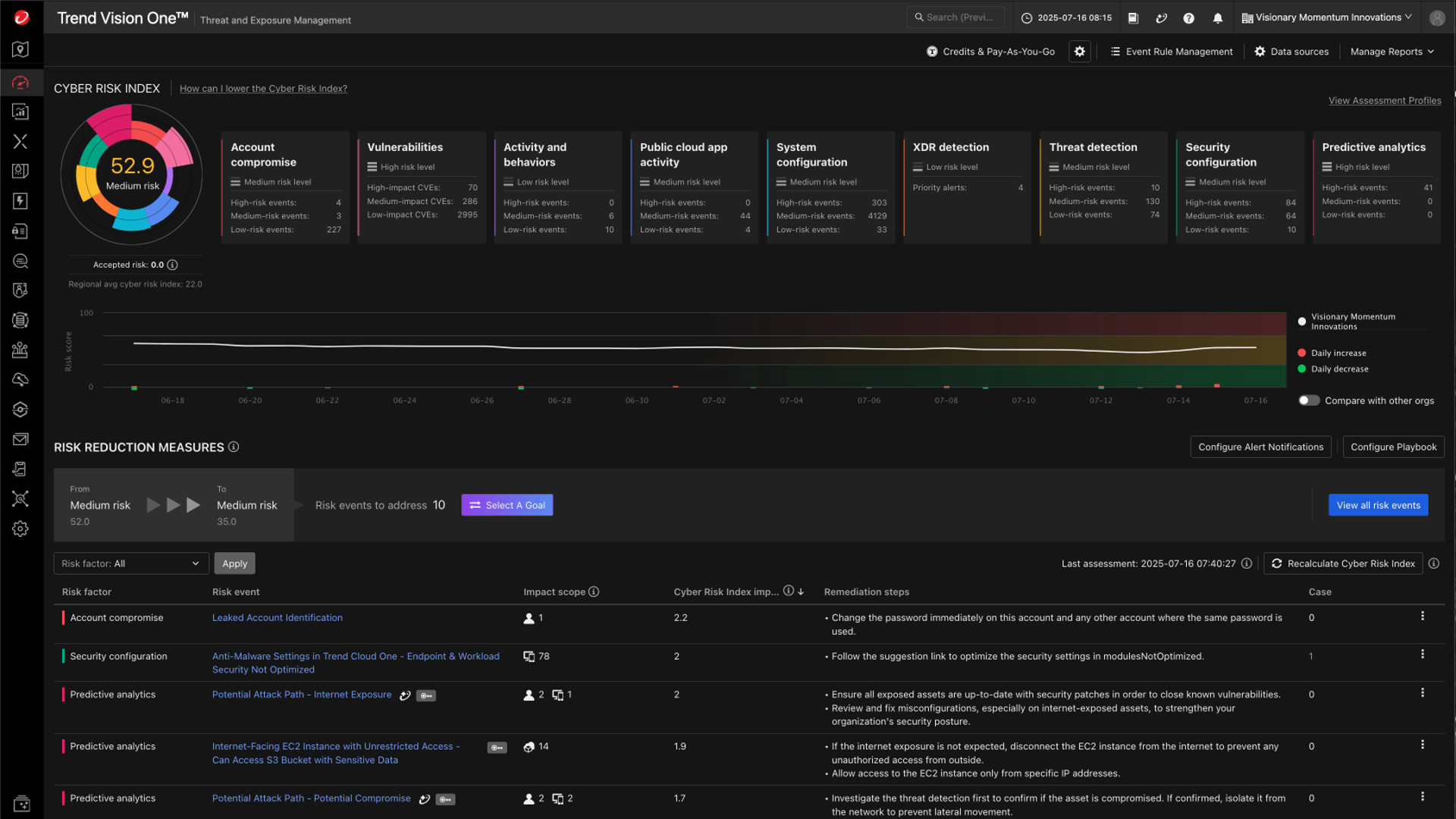
Cyber Risk Index (CRI)
Hitro preverite, kje se vaša organizacija nahaja
glede izpostavljenosti tveganjem.
Sistem omogoča prednostno razvrstitev tveganj za hitrejšo ublažitev. Prioritetna razvrstitev temelji na točkovanju in kontekstualni oceni tveganja, kar omogoča prepoznavanje največjega tveganja z merjenjem in tehtanjem različnih dejavnikov.
V izračunu indeksa upošteva:
• Naprave izpostavljene napadom in varnostne nastavitve.
• Domene in IP naslove izpostavljene napadom in varnostne nastavitve.
• Identitete izpostavljene napadom in varnostne nastavitve.
• Aplikacije v javnem oblaku, lokalne in SaaS aplikacije.
• Varnostno stanje virov v oblačni infrastrukturi.
Threat & Exposure Mangement
Hitro ocenite, prioritizirajte in
odpravite izpostavljenosti in ranljivosti.
Sistem privzeto razvrsti faktor tveganja po pomembnosti glede na vpliv indeksa kibernetskega tveganja in prikazuje obseg vpliva glede na število prizadetih sredstev. Omogoča tudi postavitev cilja, ki ga organizacija želi doseči.
Spremlja naslednje komponente in faktorje tveganja:
• Kompromitiranje računa.
• Ranljivosti.
• Aktivnost in vedenje.
• Aktivnost aplikacij v javnem oblaku.
• Konfiguracija sistema.
• XDR detekcija.
• Detekcija groženj.
• Varnostna nastavitev.
• Prediktivna analiza.
Attack Surface Discovery
Odkrijte skrite in neznane točke napadov
tudi zunaj vašega notranjega nadzora.
Funkcionalnost pomaga odpraviti t. i. slepe pege, saj v digitalni infrastrukturi omogoča vidljivost in spremljanje neznanih ali neupravljanih sredstev. Odkrivanje tveganj in posledična prednostna razvrstitev ukrepov za zmanjšanje izpostavljenosti, preprečuje napade.
Sredstva, ki jih odkriva, vključujejo:
• Naprave,
• Sredstva, povezana z internetom,
• Račune,
• Aplikacije,
• Sredstva v oblaku in API-je.
Zakaj organizacije izberejo CREM?
Kibernetska tveganja niso samo varnostna tveganja, ampak predstavljajo neposredna poslovna tveganja. Tako ob kibernetskem incidentu posledice niso le varnostne — nastanejo finančne izgube, izpadi delovanja, tveganja neskladnosti ter škoda ugledu.
Ste pripravljeni preiti iz reaktivne na proaktivno varnost?
Proaktivno upravljajte kibernetska tveganja – še preden postanejo incident – ter ohranite poslovanje neprekinjeno.







